Running the OpenTelemetry Demo App on HashiCorp Nomad
Blog posts are not updated after publication. This post is more than a year old, so its content may be outdated, and some links may be invalid. Cross-verify any information before relying on it.
Y’all… I’m so excited, because I finally got to work on an item on my tech bucket list. Last week, I began the process of translating OpenTelemetry Demo App’s Helm Charts to HashiCorp Nomad job specs. Today I’ll be talking about how to run the OpenTelemetry Demo App on Nomad, using my favorite Hashi-in-a-box tool, HashiQube.
Let’s do this!

Deployment
Assumptions
Before we move on, I am assuming that you have a basic understanding of:
- Nomad. If not, head on over to my Nomad intro post. This blog post by Daniela Baron is also great.
- Observability (o11y) and OpenTelemetry (OTel). If not, see Observability primer.
Pre-Requisites
In order to run the example in this tutorial, you’ll need the following:
- Docker (version 20.10.21 at the time of this writing)
- Vagrant (version 2.3.1 at the time of this writing)
Tutorial Repositories
Below are the repositories that we’ll be using for today’s tutorial:
- My modified HashiQube Repository (fork of servian/hashiqube). If you’re curious, you can see the modifications I’ve made to hashiqube.
- My Nomad Conversions repository
HashiQube Setup
Before you start, just a friendly reminder that HashiQube by default runs Nomad, Vault, and Consul on Docker. In addition, we’ll be deploying 21 job specs to Nomad. This means that we’ll need a decent amount of CPU and RAM, so please make sure that you have enough resources allocated in your Docker desktop. For reference, I’m running an M1 MacBook Pro with 8 cores and 32 GB RAM. My Docker Desktop Resource settings are as follows:
- CPUs: 3
- Memory: 9.5GB
- Swap: 3GB
Here’s a screenshot of my Docker Preferences Resources settings, if you need a visual:

For more, check out the Docker docs on how to change your resources settings for Mac, Windows, and Linux.
1- Update /etc/hosts
We use the Traefik load-balancer to expose our services,
which we access as subdomains of localhost. In order ensure that we can access
our Traefik-exposed services (and also the Traefik dashboard itself, you’ll need
to add the following entries to /etc/hosts
on your host machine:
127.0.0.1 traefik.localhost
127.0.0.1 otel-demo.localhost
2- Provision a Local Hashi Environment with HashiQube
Start HashiQube by following the detailed Quickstart instructions.
NOTE: Be sure to check out the Gotchas section, if you get stuck.
Once everything is up and running (this will take several minutes, by the way), you’ll see this in the tail-end of the startup sequence, to indicate that you are good to go:

You can now access the apps using the URLs below:
- Vault: http://localhost:8200
- Nomad: http://localhost:4646
- Consul: http://localhost:8500
- Traefik: http://traefik.localhost
Don’t forget to download and install the Nomad CLI and the Vault CLI.
If you need to SSH into HashiQube, open up a new terminal window on your host machine and run the following command:
vagrant ssh
3- Deploy the OTel Demo App
We’re finally ready to deploy the OTel Demo App!
First, let’s clone the repository, and go to our working directory:
git clone https://github.com/avillela/nomad-conversions.git
cd nomad-conversions
Next, let’s enable Memory Oversubscription in Nomad. This is a one-time setting.
nomad operator scheduler set-config -memory-oversubscription true
Memory Oversubscription allows Nomad to use more memory than is allotted to the
job. For example, consider this setting in the resources
stanza:
resources {
cpu = 55
memory = 1024
memory_max = 2048
}
We’ve allocated 55Mz of processing power to our job (cpu
setting), along with
1024MB RAM (memory
setting). In this case, when Memory Oversubscription is
enabled, and the job requires more memory than the allotted 1024MB, Nomad will
allocate as much as 2048MB RAM to the job (memory_max
setting). Note that if
Memory Oversubscription is not enabled,Nomad will ignore the memory_max
setting.
Next, let’s deploy the services:
nomad job run -detach otel-demo-app/jobspec/traefik.nomad
nomad job run -detach otel-demo-app/jobspec/redis.nomad
nomad job run -detach otel-demo-app/jobspec/ffspostgres.nomad
nomad job run -detach otel-demo-app/jobspec/otel-collector.nomad
nomad job run -detach otel-demo-app/jobspec/adservice.nomad
nomad job run -detach otel-demo-app/jobspec/cartservice.nomad
nomad job run -detach otel-demo-app/jobspec/currencyservice.nomad
nomad job run -detach otel-demo-app/jobspec/emailservice.nomad
nomad job run -detach otel-demo-app/jobspec/featureflagservice.nomad
nomad job run -detach otel-demo-app/jobspec/paymentservice.nomad
nomad job run -detach otel-demo-app/jobspec/productcatalogservice.nomad
nomad job run -detach otel-demo-app/jobspec/quoteservice.nomad
nomad job run -detach otel-demo-app/jobspec/shippingservice.nomad
nomad job run -detach otel-demo-app/jobspec/checkoutservice.nomad
nomad job run -detach otel-demo-app/jobspec/recommendationservice.nomad
nomad job run -detach otel-demo-app/jobspec/frontend.nomad
nomad job run -detach otel-demo-app/jobspec/loadgenerator.nomad
nomad job run -detach otel-demo-app/jobspec/frontendproxy.nomad
nomad job run -detach otel-demo-app/jobspec/grafana.nomad
nomad job run -detach otel-demo-app/jobspec/jaeger.nomad
nomad job run -detach otel-demo-app/jobspec/prometheus.nomad
Since we’re running the jobs in detached mode, Nomad won’t wait to start the next job until the current one has deployed successfully. This means that your output will look something like this:
Job registration successful
Evaluation ID: d3eaa396-954e-241f-148d-6720c35f34bf
Job registration successful
Evaluation ID: 6bba875d-f415-36b7-bfeb-2ca4b9982acb
Job registration successful
Evaluation ID: 16dc8ef8-5e26-68f4-89b6-3d96b348775b
Job registration successful
Evaluation ID: 34de0532-a3b5-8691-bf18-51c0cc030573
Job registration successful
Evaluation ID: 7310e6a2-9945-710b-1505-c01bd58ccd35
...
A reminder that the Evaluation ID
values will be different on your machine.
4- See it in Nomad!
As things are deploying, you can mozy on over to the Nomad UI at http://localhost:4646 to see how things are coming along:

It will take some time for all of the services to come up (sometimes up to 10 minutes), especially since Nomad needs to download the images and initialize the services, so be patient! Since some services depend on other services in order to run, you may see services in limbo or some going up and down for a while, per the above screen capture. DON’T PANIC! IT WILL ALL BE OKAY!!
Once all of the jobs are up and running, you’ll see everything look green, like this:

You can also head on over to Consul at http://localhost:8500 to see the health of the services:

By default, unhealthy services show up at the top, with a red “x” next to them. Since we don’t see any nasty red “x”s in the above screenshot, we know that our services are lookin’ good!
5- Access the OTel Demo App
The OTel Demo App uses Envoy to expose a number of
front-end services: the web store, Jaeger,
Grafana, Load Generator, and Feature Flag. These are all
managed by the
frontendproxy
service. Traefik makes the
frontendproxy
service available via the otel-demo.localhost
address.
This is configured via the code snippet below, in the service
stanza of
frontendproxy.nomad:
tags = [ "traefik.http.routers.frontendproxy.rule=Host(`otel-demo.localhost`)",
"traefik.http.routers.frontendproxy.entrypoints=web",
"traefik.http.routers.frontendproxy.tls=false",
"traefik.enable=true",
]
Note that the Host
is set to otel-demo.localhost
.
The services are accessed via the URLs below.
Web store: http://otel-demo.localhost/

Go ahead and explore the amazing selection of telescopes and accessories, and buy a few. 😉🔭
Jaeger UI: http://otel-demo.localhost/jaeger/ui/

In the screen capture above, we can see a sample Trace from the checkoutservice.
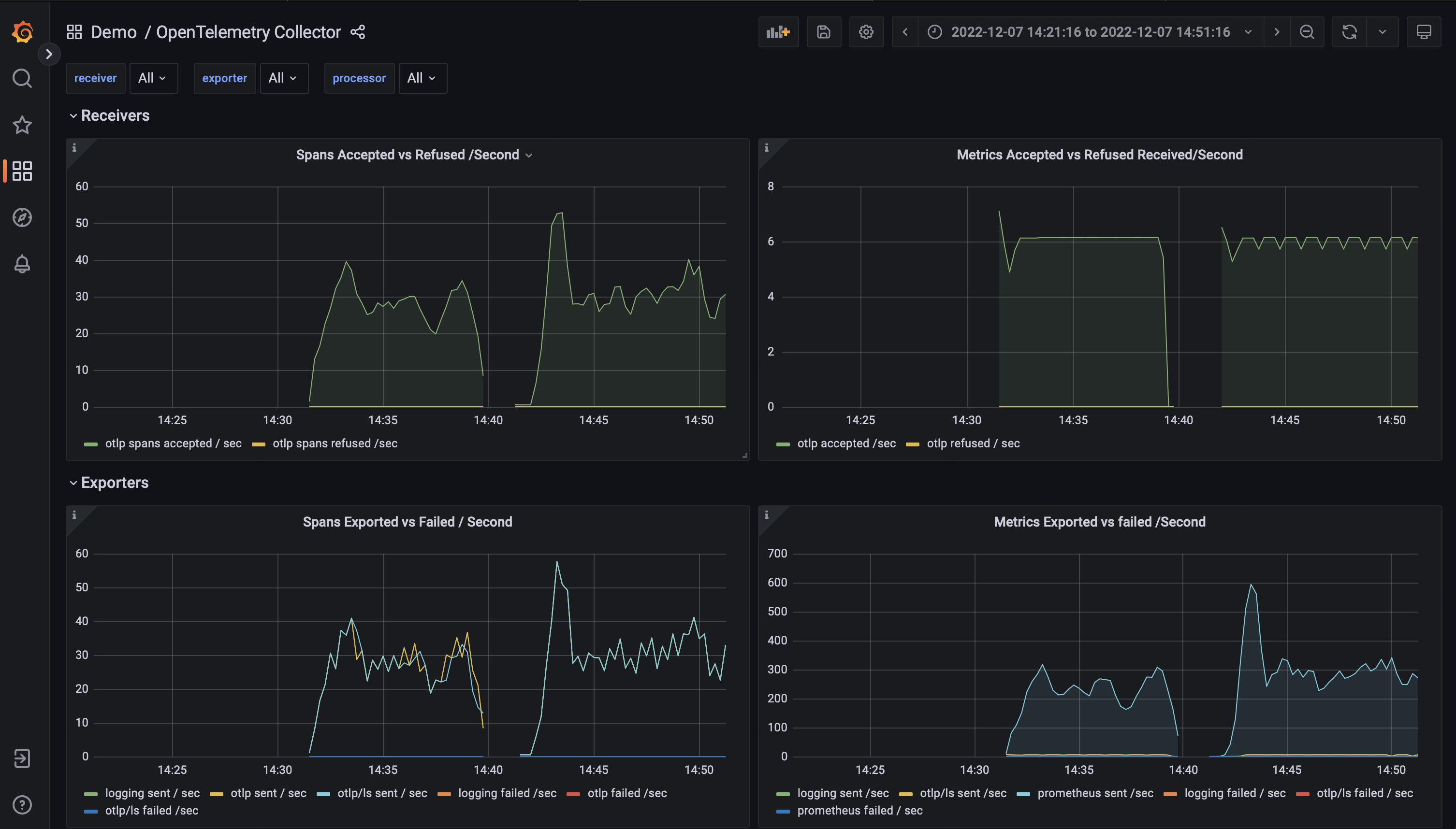
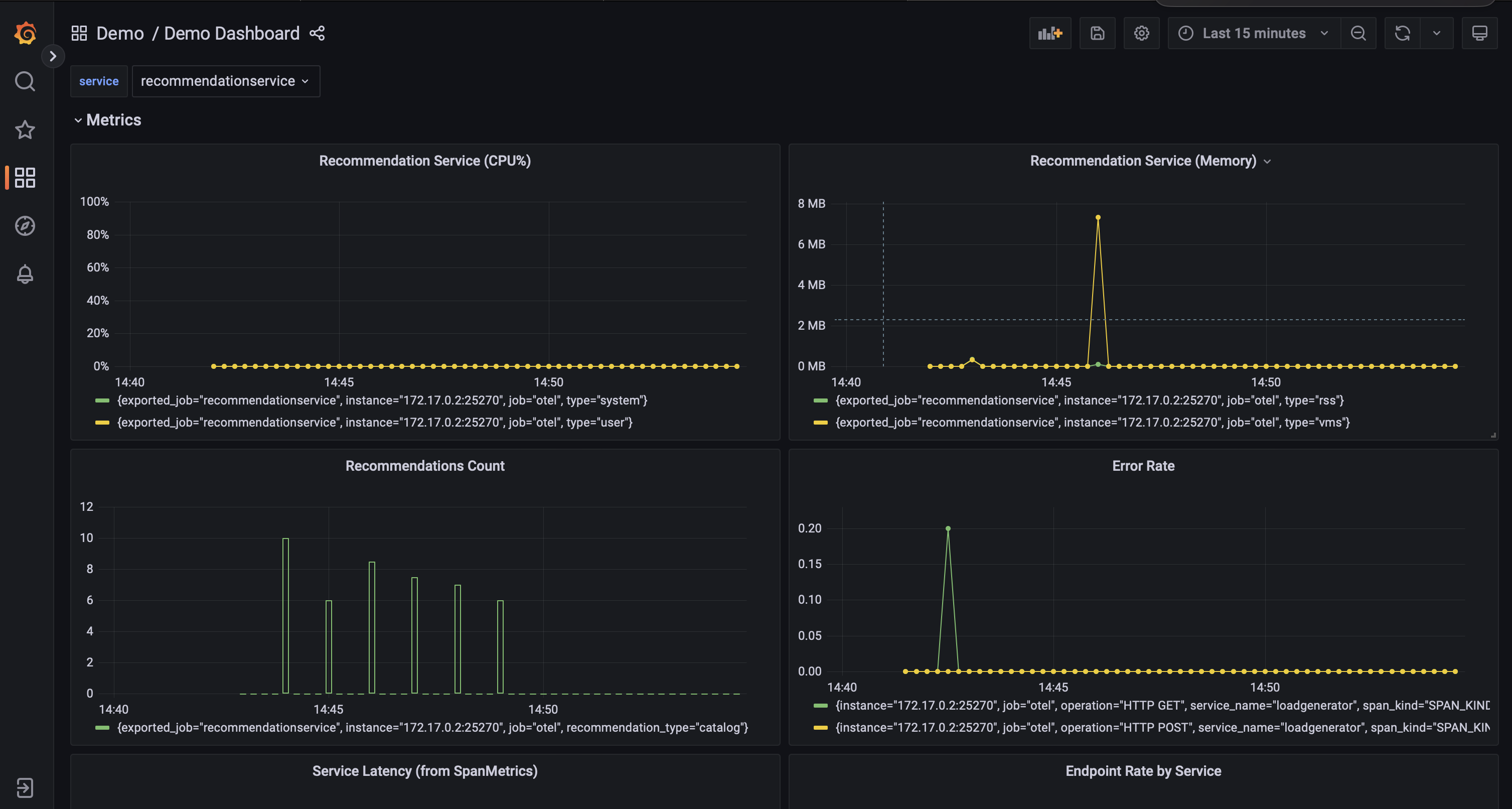
Grafana: http://otel-demo.localhost/grafana/


The Demo App comes bundled with a two Grafana dashboards, which showcase Metrics emitted with OpenTelemetry.
Feature Flags UI: http://otel-demo.localhost/feature/

Load Generator UI: http://otel-demo.localhost/loadgen/

Gotchas
While I think I’ve managed to iron out a lot of the kinks as far as running the OTel Demo App in Nomad, I have run into a few hiccups when deploying the services.
Services sometimes can’t connect to the Collector
Although all of the services appear to start up properly, in some cases, some
services appear to be unable to connect to the OTel Collector. I haven’t quite
figured out why this is happening, so for now, I just restart
otel-collector.nomad.
If things are looking a little weird in the Webapp UI (like missing products or
currency), I also restart
frontend.nomad.
Usually a good indicator that services aren’t sending telemetry to the Collector
is to look at the number of services showing up in Jaeger. You should see 14
services, including the jaeger-query
service.

Low memory on host machine
Yup…as beefy as my machine is, I do also sometimes run low on memory on my host machine. It probably doesn’t help that I have a zillion tabs open in Chrome and Safari. Plus, let’s face it: HashiQube + 21 jobs in Nomad can be a bit memory intensive. I’ve made a few tweaks to the memory settings in HashiQube and Docker to try to minimize memory issues, but in case the Memory Monster gets you, I suggest closing browsers and other apps, and re-opening them to free up some memory. And if this does happen to you, please let me know!
A Work in Progress
Please bear in mind that this project is a work in progress. If you have any suggestions for improvement, or would like to collaborate further on the Nomad jobspecs, please hit me up!
Final Thoughts
Well, there you have it, folks! You now have an example of how to deploy OpenTelemetry Demo App (a multi-micro-service app running OpenTelemetry) to HashiCorp Nomad. Main highlights:
- We used HashiQube to stand up a local HashiCorp environment in Docker via Nomad so that we could run the OTel Demo App in Nomad using Traefik as our load balancer.
- We saw the OTel Demo App in action, by accessing the following services exposed through the frontendproxy: Web store, Grafana, Jaeger, Feature Flags UI,and the Load Generator UI.
Before I wrap this up, I do want to give a HUGE shoutout to Luiz Aoqui of HashiCorp, who helped me tweak my Nomad jobspecs, and to Riaan Nolan, for his continued work on HashiQube. (Aside, both Luiz and Riaan were my guests on the On-Call Me Maybe Podcast!)
I will now leave you with a picture of Phoebe the rat, peering out of a pink basket. Doesn’t she look cute? 🥰

Peace, love, and code. 🦄 🌈 💫
Have questions about the OTel Demo App on Nomad? Feel free to connect through Mastodon or LinkedIn.
The OpenTelemetry community is always looking for contributions! Join us! If you’re on Mastodon, be sure to follow OpenTelemetry on Mastodon